Application WEB de comparaison de page Wikipedia avec l'API MediaWiki
L'application permet de comparer deux pages Wikipedia et de voir les différences entre les deux pages.
Équipe : THÉOTIME Lukas, DENOYELLE Yohann, MARTEL Nathan
Note : le nom YLN viens de Yohann, Lukas, Nathan
Projet réalisé en 2023-2024
Durée : 6 mois
Langages : HTML, CSS (Bootstrap), PHP, SQL, Javascript
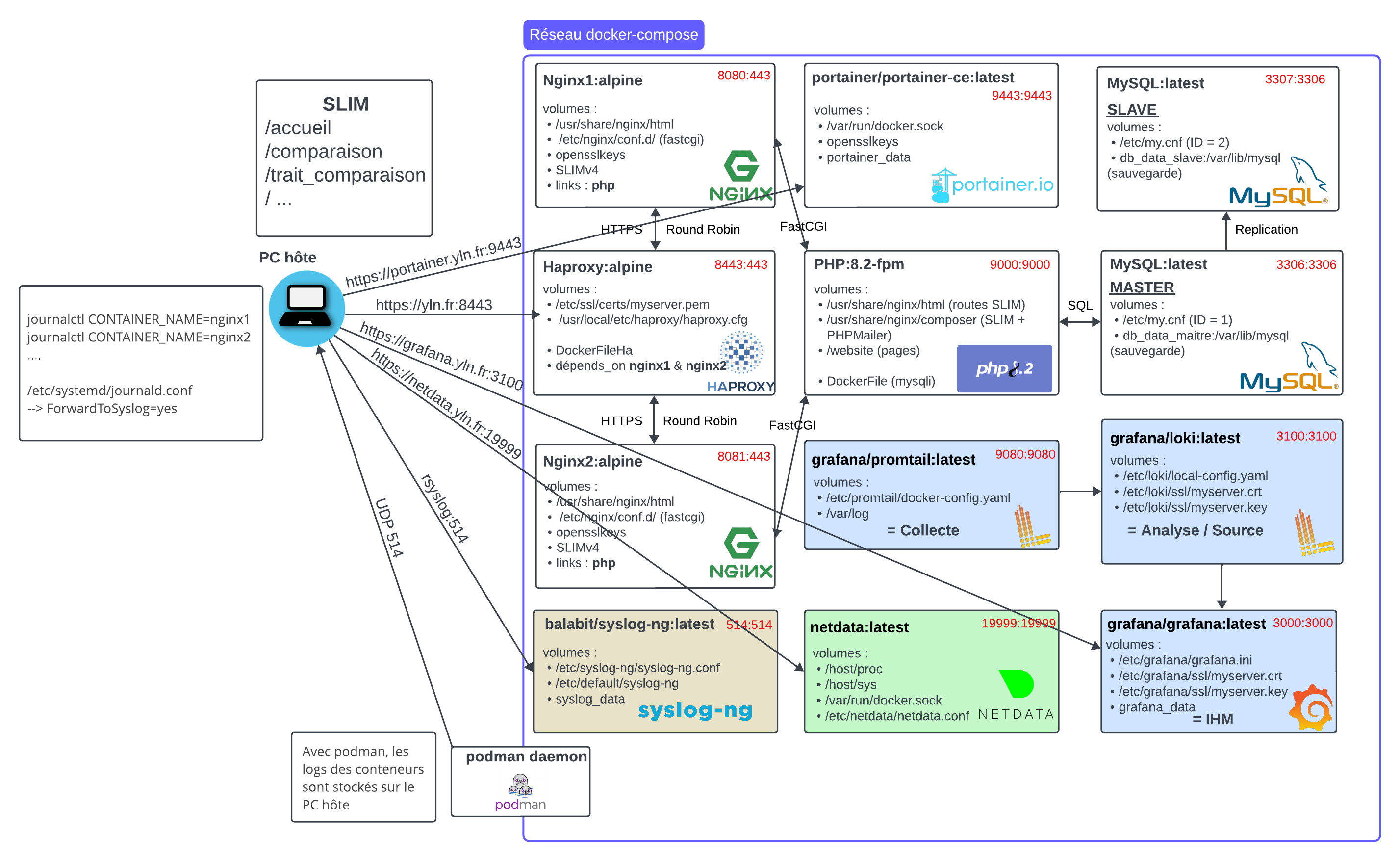
Conteneurisation Podman : Nginx/Haproxy/PHP/MySQL/Syslog-ng/Grafana/Portainer/NetData
| Compétence | Cadre d'application |
|---|---|
| Nginx | pour le serveur web |
| Haproxy | pour le loadbalancing des serveurs Nginx |
| PHP | pour le traitement des données |
| MySQL | pour la base de données |
| Syslog-ng | pour les logs |
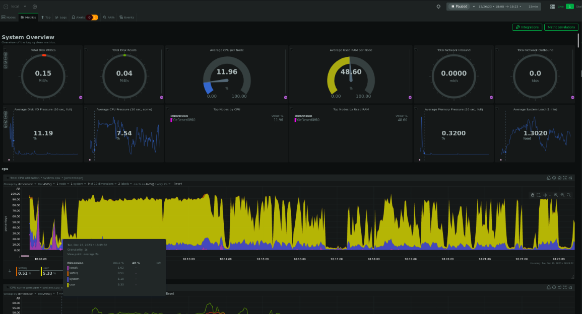
| Grafana | pour la visualisation des logs |
| Portainer | pour la gestion des conteneurs |
| NetData | pour la visualisation des performances des serveurs |
Travail en équipe (Git)
Lien du projet : Github







Retour à l'accueil